project image

IngoCode

Frontend & Backend & DevOps

    AzureNextJsJsPythonDjangoGithub ActionsGrafanapostgresqlZustandTailwind CSSaxios

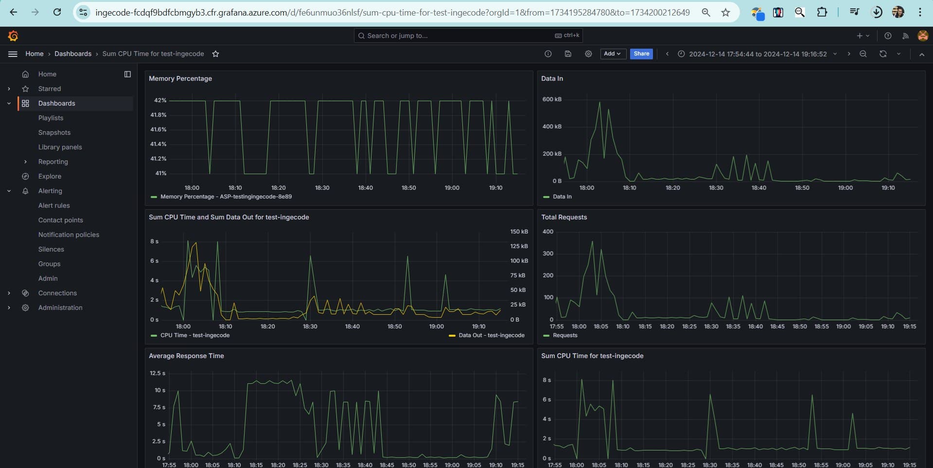
IngoCode is a full-stack web app built with Django and React (Next.js) for a coding competition. Deployed on Microsoft Azure, it features an Azure App Service backend with a PostgreSQL database and a static frontend. It includes a CI/CD pipeline via GitHub Actions, custom domain with SSL, and autoscaling for traffic management. Grafana is used for real-time monitoring, and load testing ensures performance under stress.

Project Image 1
Project Image 2
Project Image 3
Project Image 4
Project Image 5
Project Image 6
Project Image 7
Project Image 8

Let's 
Talk